SAVVY ANALYTICS SUITE
Tus datos industriales son demasiado complejos para herramientas genéricas de análisis
Savvy Industrial BI es una herramienta estratégica diseñada para alcanzar resultados eficaces en proyectos de análisis de datos industriales
Saca el máximo provecho de tus datos sin necesidad de conocimientos técnicos de análisis
Descubre nuestras aplicaciones
NUESTRO ENFOQUE ÚNICO FRENTE A HERRAMIENTAS DE BUSINESS INTELLIGENCE
Diseñado para datos industriales
Está específicamente diseñado para datos industriales, en cambio, el BI es una herramienta para datos de negocio
Más eficiente computacionalmente
Consume muchos menos recursos computacionales que las soluciones de BI
Alta velocidad de respuesta
Maneja grandes volúmenes de datos y series temporales con mayor rapidez
Escalabilidad ilimitada
Acompaña el crecimiento de tu negocio sin límites en volumen de datos ni en número de dispositivos, y con una mayor experiencia en coste
Genera dashboards en tiempo real
Ejecuta flujos de datos (dataflow) con ETLs, sin código, superando los límites que te impone la programación por lotes (batch) del BI
Curva de aprendizaje rápida
Permite realizar tareas complejas de manera intuitiva, sin requerir conocimientos previos de programación o ingeniería de datos
Gobernanza del dato
Simplifica y asegura el control en la gobernanza del dato, e integra controles de acceso mediante AD/LDAP
Ciberseguridad certificada
Cumple con los estándares internacionales de ciberseguridad: Common Criteria e ISO/IEC 15408
UNE EL CONOCIMIENTO INDUSTRIAL Y LA ANALÍTICA DE DATOS
Experto en fabricación
- Permite al experto en tus máquinas y procesos analizar los datos de forma intuitiva.
- El usuario no necesita dominar técnicas complejas de análisis de datos.
- Ofrece la flexibilidad necesaria para prototipar y llevar a producción los dashboards y KPIs requeridos.
- Permite identificar las áreas críticas que requieren intervención en tu fábrica.
Analista de datos
- Permite crear ETLs flexibles y computacionalmente eficientes.
- Proporciona un enfoque claro para determinar qué hechos deben predecirse u optimizarse.
- Ayuda a identificar las variables y valores objetivo más relevantes.
- Permite detectar las señales que inciden en los resultados de las variables y objetivos.
- Garantiza que las colecciones de datos puedan analizarse en otros entornos (HDFS, Spark, etc.).
EXPLORA NUESTRAS APLICACIONES
Utiliza aplicaciones prediseñadas o crea tus propios dashboards de forma rápida y sencilla
Trazabilidad del proceso
Identifica puntos críticos y mejora el flujo de tu proceso productivo
Más info Eficiencia Energética
Descubre oportunidades de ahorro energético sin comprometer la producción
Más info Consumo de Materia Prima
Detecta ineficiencias y minimiza pérdidas en el uso de materias primas
Más info Análisis Uso Herramientas
Anticípate a roturas con alertas automáticas sobre el estado de tus herramientas
Más info Consumo de las máquinas
Identifica patrones de uso y posibles ineficiencias en el funcionamiento de tus máquinas
Más info Crea Tus Propios Dashboards
Genera nuevos dashboards o personaliza los existentes en minutos
Más info GENERA TUS PROPIOS DASHBOARDS
Crea tus dashboards como prefieras: selecciona plantillas listas para usar o diseña paneles totalmente personalizados
- Drag&drop: construye dashboards con drag&drop, sin escribir una sola línea de código
- Uso intuitivo: no requiere conocimientos previos de programación ni análisis de datos
- Escalable: duplica y adapta dashboards para distintos equipos

Solicita una DEMO
Solicita una DEMO y descubre a fondo cómo funciona la herramienta, sin ningún compromisoANÁLISIS OEE (DISPONIBILIDAD, RENDIMIENTO Y CALIDAD)
PROFUNDIZA EN LAS CAUSAS DE LOS PROBLEMAS EN TU PRODUCCIÓN
Integra los datos de autómatas, sensores, ERP y MES para obtener información precisa y en tiempo real sobre el OEE de tu planta: disponibilidad, rendimiento y calidad. No te limites al indicador: analiza en profundidad qué factores lo están afectando. Con una visión detallada de la producción, podrás identificar las causas reales de las ineficiencias y aplicar las soluciones más adecuadas.

ANÁLISIS RAM (CONFIABILIDAD, DISPONIBILIDAD Y MANTENIBILIDAD)
CONOCE CUÁL ES EL ORIGEN DE TUS PARADAS DE PRODUCCIÓN
Descubre las causas de las paradas no planificadas y analiza MTTR, MTTF y MTBF por periodos, turnos u OFs. Identifica las alarmas más frecuentes, clasifícalas por severidad y obtén una visión clara de la confiabilidad de tus equipos.

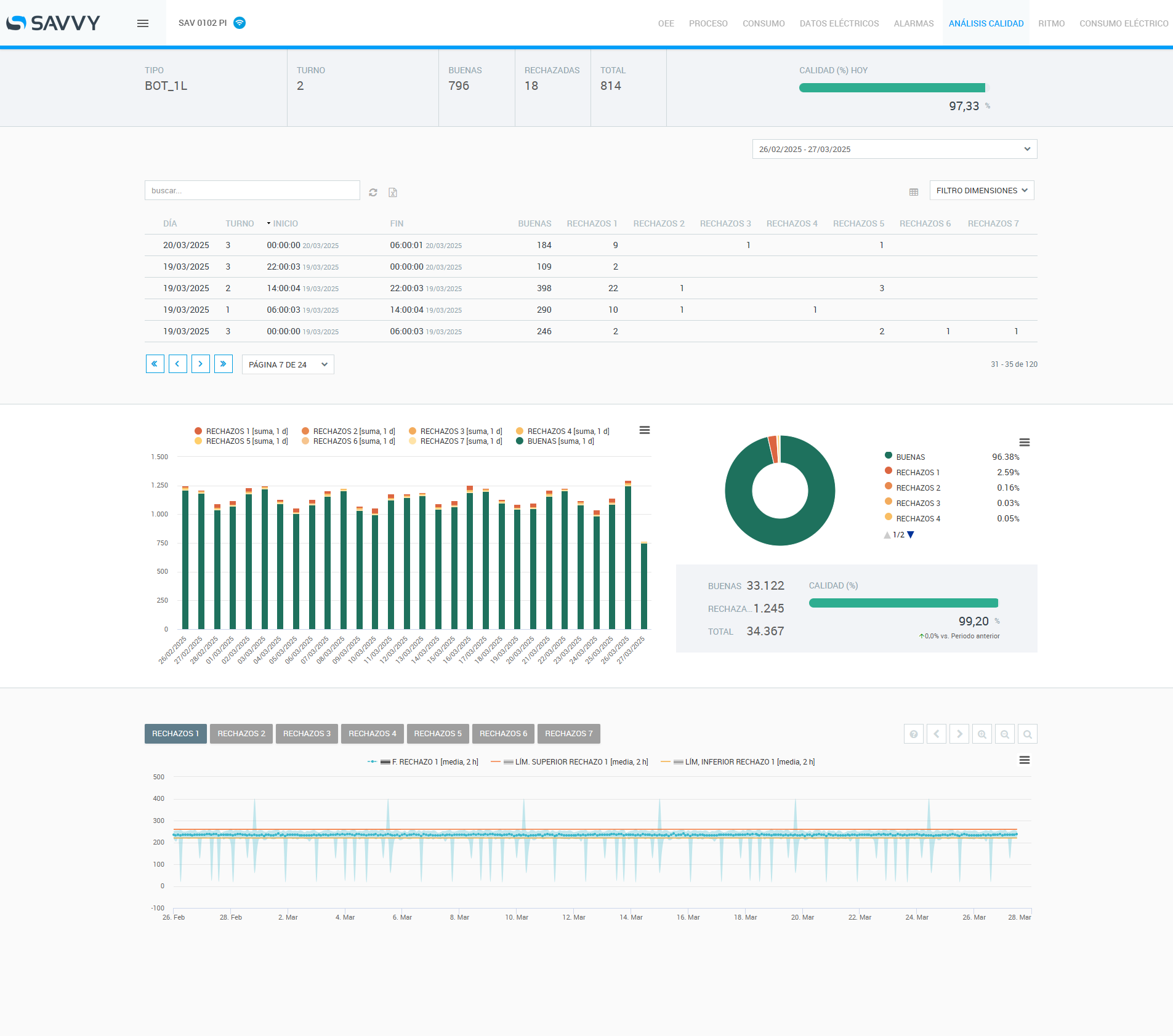
ANÁLISIS DE RECHAZOS
DETECTA EL MOTIVO DE LOS RECHAZOS
Visualiza en tiempo real las piezas buenas, rechazadas y totales. Clasifica los rechazos por tipo, turno o cualquier otra variable para identificar rápidamente su origen. Controla los límites establecidos y recibe alertas si se superan, asegurando una respuesta ágil y eficaz.

TRAZABILIDAD DEL PROCESO
CONOCE CÓMO, CUÁNDO Y EN QUÉ CONDICIONES SE HAN REALIZADO TUS ÓRDENES DE FABRICACIÓN
Con nuestro módulo de trazabilidad de proceso, podrás disponer de información detallada en todos y cada uno de los pasos clave de tu producción.

GESTIÓN ENERGÉTICA ISO 50001
OPTIMIZA TU GESTIÓN ENERGÉTICA Y CUMPLE CON LA ISO 50001
Podrás detectar desviaciones en el consumo, evitar penalizaciones por energía reactiva y reducir costes operativos. Obtendrás información clara sobre excesos de potencia y consumos residuales, facilitando la mejora continua del desempeño energético.

ANÁLISIS DE CONSUMO DE MATERIA PRIMA
REDUCE COSTES OPTIMIZANDO TU USO DE MATERIAS PRIMAS
Monitoriza en tiempo real el consumo de materia prima por artículo o turno de fabricación, vinculándolo fácilmente a otras variables clave como temperatura, humedad o estado de máquina para identificar patrones y reducir costes.

ANÁLISIS DE CONDICIÓN
SUPERVISA LA CONDICIÓN DE TUS EQUIPOS
Monitoriza en tiempo real las condiciones clave de tus equipos mediante señales como potencia, temperatura o vibraciones. Detecta automáticamente cualquier desviación antes de que se convierta en un problema y toma decisiones rápidas para mantener el rendimiento y evitar paradas imprevistas.

ANÁLISIS DE ALARMAS
ESTABLECE ALARMAS Y ANTICÍPATE A LOS PROBLEMAS
Podrás establecer alarmas asociadas a umbrales o variables de proceso, que puedes recibir por email inmediatamente para una actuación rápida. Además, estas alarmas pueden actuar directamente en tus equipos, sin necesidad de intervención humana.

INTENSIDAD DE USO Y GESTIÓN DE HERRAMIENTAS
ANTICÍPATE A LA ROTURA DE TUS HERRAMIENTAS
Visualiza en tiempo real e histórico el consumo de tus herramientas, identificando fácilmente cuándo se desgastan más de lo habitual. Nuestra solución analiza automáticamente los datos en el Edge para anticipar posibles roturas y alargar la vida útil de tus herramientas, lo que permite optimizar tu proceso de mecanizado.

ANÁLISIS DE CONSUMO DE MAQUINARIA Y EQUIPOS
CONTROLA EL CONSUMO ENERGÉTICO DE TUS MÁQUINAS Y OPTIMIZA COSTES
El módulo de consumo de Savvy te ofrece una visión clara y detallada del consumo energético de tus máquinas. Podrás identificar rápidamente cuándo se producen los mayores consumos y detectar patrones e ineficiencias operativas para reducir costes y aumentar la eficiencia de tu producción.

CREA TUS PROPIOS DASHBOARDS
Genera nuevos dashboards o personaliza los existentes en minutos.

OPTIMIZACIÓN DE TIEMPO DE CICLO
REDUCE TU TIEMPO DE CICLO HASTA UN 16%
Capturamos datos de tu CNC a alta frecuencia para detectar oportunidades de optimización en el programa de mecanizado y mejorar su rendimiento, garantizando siempre la calidad final de la pieza.

.png)